案件分析¶
点击“案件分析”进入案件分析页面,可查看所内案件的统计分析。利用录入数据,进行分类分析,全景式展现律所运营情况,让数据量化您的管理。
案件分析分为以下几个大类进行:
- 统计概要
- 案件类别
- 案件状态
- 案件阶段
- 案件客户
- 参案律师
- 工作日志
- 财务分析
- 组织机构
统计概要¶
统计概要页面可以查看全年的案件概要数据:状态、同比、诉讼和非诉比例、各类型案件计数统计、每日立案数概览等

案件类别统计¶
案件状态分为多维度统计分析:
时间统计:可按年、季度、月份等统计近10年的同环比数据
状态统计:可细分统计某一状态的同比数据
多视图展示:折线图、柱状图、饼图、堆叠面积图、雷达图、热力图等

案件状态统计¶
按案件状态同比,案件类别年度数据统计,书写语言统计,币种统计。

案件阶段统计¶
按诉讼阶段同比,年度诉讼阶段统计。

案件客户统计¶
按案件客户增长统计,案件客户年度所内排名统计,客户年度统计,客户拜访记录类别细分统计。

参案律师¶
按律师案件数同比,年度参案角色件数量统计,年度人员角色案件数量统计,律师自报小时同比。

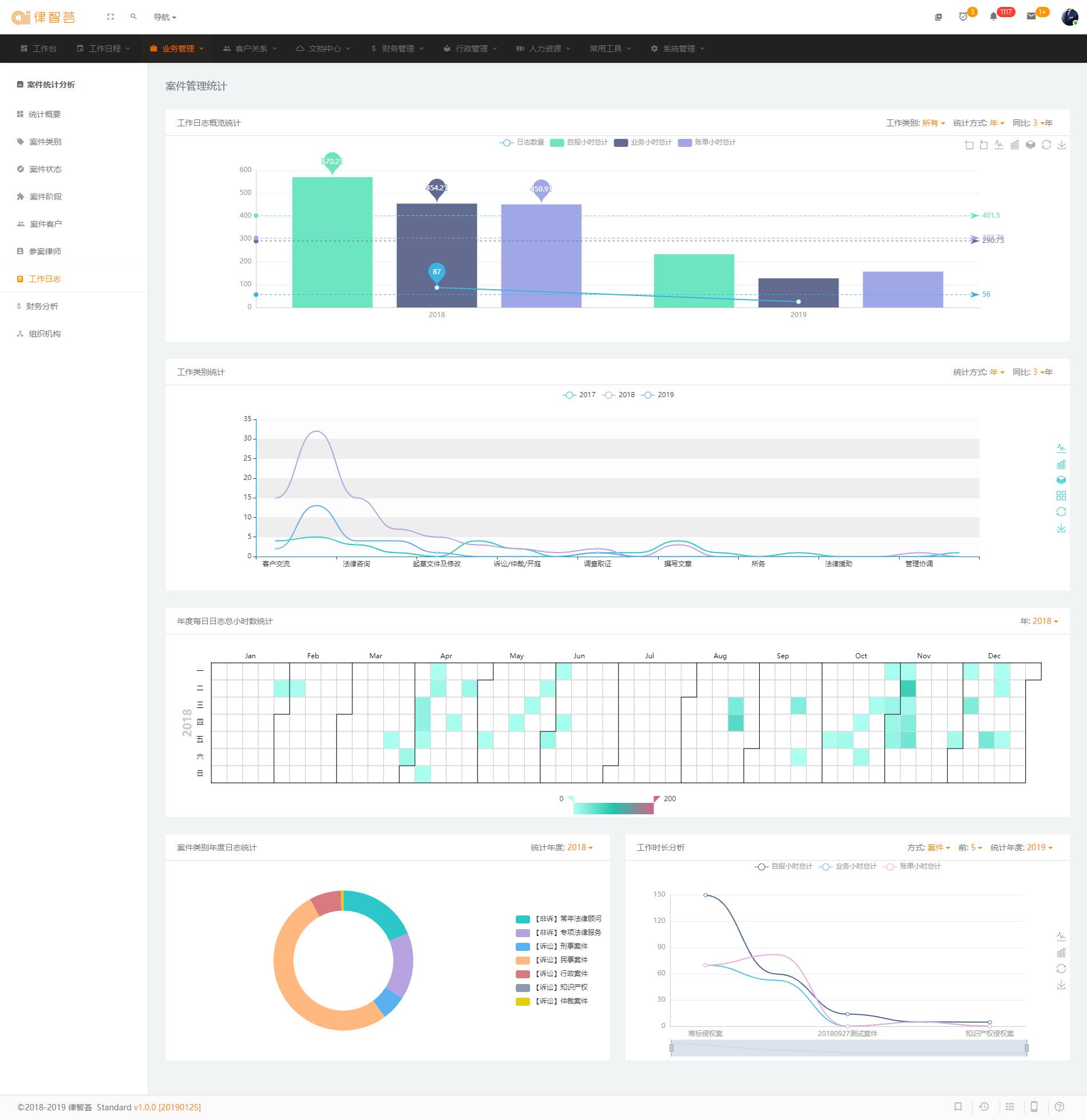
工作日志¶
按工作日志概览统计,工作类别统计,年度每日日志总小时数统计,案件类别年度日志统计,工作时长分析。

财务分析¶
账单,发票,收款,费用,费用类别占比,收入支出比。

组织机构¶
组织机构统计,组织机构年度统计。

最后更新: May 10, 2023